Logo STC

Jak si udělat z mobilu IoT zařízení

Azure Programming1. 9. 2022

#AzureIoTCentral#IoT#postup#studenti

IoT zařízení jsou teď velmi populární technologií, ať už mezi firmami, které vyvíjí všemožná chytrá zařízení nebo kutily, kteří vymýšlí různé vychytávky na vývojových platformách. Když se o nich člověk chce něco naučit, je vhodné mít nějaké to IoT zařízení, na kterém by se dalo testovat. Je možnost si koupit nějakou vývojovou desku, k ní dokoupit senzory a všechno to pracně zapojit. Pokud se nám nechce nic nakupovat, je tu jednodušší způsob: použít mobilní aplikaci, např. Microsoft IoT Plug and Play, která z telefonu a v něm obsažených senzorů vytvoří IoT zařízení, které lze i snadně připojit ke cloudové službě Azure IoT Central.

Aplikace, které použijeme

Azure IoT Central

Grafický nástroj běžící v cloudu pro připojení a správu různého počtu IoT zařízení. Umí sbírat data ze zařízení a posílat jim příkazy. Nasbíraná data dokáže promítnout do různých grafů, které se dají pomocí šablony upravit.

Microsoft IoT Plug and Play

Aplikace pro mobilní zařízení, která sbírá data ze senzorů v telefonu. Vytvořena pro představení všech funkcí služby Azure IoT Central.

Nasazení Azure IoT Central

Buď můžete postupovat podle návodu níže, nebo použijte toto tlačítko pro automatické nasazení na Azure pomocí ARM templatu a přejděte na část Přidání zařízení.

Na Azure Portálu vyhledáme službu Azure IoT Central.

Vyhledávání IoT Central na portálu Azure
Vyhledávání IoT Central na portálu Azure

Klikneme na Vytvořit aplikaci iot central.

Vytvoření aplikace IoT Central.
Vytvoření aplikace IoT Central.

Název prostředku si vybereme podle sebe, adresu URL aplikace můžeme nechat stejnou. U skupiny prostředků klikneme na vytvořit nový a zadáme vlastní název. Cenový plán nastavíme na Standard 0. Šablonu nastavíme na Vlastní aplikace. Umístění vybereme co nejblíže k nám, pro mě Západní Evropa. Nakonec klikneme na vytvořit.

Vytvoření aplikace IoT Central.
Vytvoření aplikace IoT Central.

Pokud jsme všechno zadali správně, dostaneme se na tuto stránku, kde se prostředek nasazuje. Po pár minutách by se měl prostředek nasadit a objeví se tlačítko Přejít k prostředku.

Provedení nasazení IoT Central.
Provedení nasazení IoT Central.

Klikneme na tlačítko přejít k prostředku a dostaneme se na stránku prostředku, tam klikneme na odkaz na webovou stránku aplikace IoT Central.

Přehled vytvořené aplikace
Přehled vytvořené aplikace

Přidání zařízení

Teď jsme už na samotné stránce IoT Central. V portálu Azure teď už nebude nic potřeba dál dělat. Pro přidání zařízení klikneme na tlačítko Nový.

Přidání zařízení v IoT Central
Přidání zařízení v IoT Central

Zadáme vlastní název zařízení, ostatní nastavení není třeba měnit. Pak klikneme na tlačítko Vytvořit.

Přidání zařízení v IoT Central
Přidání zařízení v IoT Central

A máme vytvořené zařízení, v další části ukážeme jak k němu připojit telefon.

Instalace mobilní aplikace a připojení k Azure IoT Central

Nejdříve otevřeme vytvořené zařízení.

Vytvořené zařízení v IoT Central
Vytvořené zařízení v IoT Central

A klikneme na tlačítko Připojit.

Připojení zařízení do IoT Central
Připojení zařízení do IoT Central

Objeví se okno, ve spodní části musíme kliknout na Kód QR.

QR kód pro mobilní aplikaci
QR kód pro mobilní aplikaci

Část na počítači je hotová, teď se přesuneme na mobil. Z obchodu (v mém případě Obchod Play) si stáhneme IoT Plug and Play.

Mobilní aplikace IoT Plug and Play v Obchodu Play
Mobilní aplikace IoT Plug and Play v Obchodu Play

Po instalaci otevřeme aplikaci a klikneme na Scan QR code.

Aplikace IoT Plug and Play, připojení k IoT Central pomocí QR kódu
Aplikace IoT Plug and Play, připojení k IoT Central pomocí QR kódu

A naskenujeme QR kód na obrazovce počítače.

Připojení pomocí QR kódu
Připojení pomocí QR kódu

Po naskenování se na telefonu objeví naměřené hodnoty ze senzorů.

IoT Plug and Play s odesílanými daty
IoT Plug and Play s odesílanými daty

Na IoT Central by se měla aplikovat šablona a po chvíli by se mělo objevit 'Připojeno' (možná bude třeba znovu načíst stránku).

IoT Central úvodní panel
IoT Central úvodní panel

Přehled panelů v IoT Central

Nastavení máme hotové, mobil posílá data ze senzorů do IoT Central. Teď si je můžeme prohlédnout. Pod ikonou zařízení vidíme záložky, na každé záložce je panel, který zobrazuje nějaké informace. Ve výchozím nastavení máme šest panelů:

  • Device properties - informace o zařízení
  • Get started - výchozí panel, odkaz na mobilní aplikaci
  • Overview - přehled nasbíraných dat ze zařízení
  • Příkaz - posílání příkazů do zařízení
  • Nezpracovaná data - zobrazení nezpracovaných dat
  • Namapované aliasy - pokročilejší funkce, přiřadí data k určitému jménu pro lepší přehled

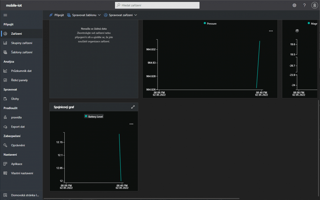
V záložce Overview se můžeme podívat na nasbíraná data.

IoT Central s grafy nasbíraných dat
IoT Central s grafy nasbíraných dat

Úprava panelů - přidání senzorů, přidání dlaždic do panelu

Záložky můžeme odebrat nebo přidat a každý panel se dá upravit. Klikneme na Spravovat šablonu a potom na Upravit šablonu.

Úprava šablony
Úprava šablony

V části Zobrazení můžeme upravit už vytvořené záložky nebo můžeme vytvořit úplně novou záložku.

Úprava šablony
Úprava šablony

Můžeme přidat nové panely, které budou zobrazovat data.

Například můžu přetáhnout Spojnicový graf.

Přidání grafu
Přidání grafu

Vyberu Upravit.

Nastavení grafu
Nastavení grafu

Kliknutím na +Funkce vyberu data, která budu zobrazovat.

Nastavení grafu
Nastavení grafu
Nastavení grafu
Nastavení grafu

Kliknu na Aktualizovat a potom Uložit.

Uložení změn
Uložení změn
Uložení změn
Uložení změn

A nakonec Publikovat pro aplikování změn v šabloně.

Uložení změn
Uložení změn

V záložce Zařízení vidím přidaný graf.

Přidaný graf
Přidaný graf

Ukázka posílání příkazů

Aplikace na zařízení, která je připojena k IoT Central umí kromě posílání dat i přijímat příkazy z IoT Central. Aplikace IoT Plug and Play má pár ukázkových příkazů, které nalezneme v záložce Příkaz.

Příkazy v IoT Central
Příkazy v IoT Central

Když sjedeme úplně dolů, uvidíme příkaz LightOn. Nastavením intervalu a kliknutím na Spustit rozblikáme na svém telefonu svítilnu.

Přikazy v IoT Central
Přikazy v IoT Central

Nahrávání obrázků

Aplikace IoT Plug and Play umí také soubory do Cloudu. Na nahrávání souborů je třeba mít účet uložiště a vytvořený kontejner. Pokud jste IoT Central nasadili pomocí tlačítka Deploy to Azure, tak už máte účet uložiště vytvořený a můžete přejít k mobilní aplikaci. Jinak musíte vytvořit účet úložiště a kontejner.
V panelu vlevo kliknout na Aplikace.

Vybrání záložky Aplikace
Vybrání záložky Aplikace

Kliknout na Úložiště souboru zařízení a vybrat účet uložiště a kontejner. Klikněte na Uložit a můžete nahrávat.

Nastavení účtu uložiště
Nastavení účtu uložiště

Pro ukázku této funkce je v aplikaci IoT Plug and Play možnost nahrání fotek. V aplikaci v telefonu vybereme záložku Nahrát a vybereme, jestli chceme pořídit fotku nebo nahrát existující.

Úvodní stránka IoT Plug and Play
Úvodní stránka IoT Plug and Play
Vybrání obrázku k nahrání
Vybrání obrázku k nahrání
Úspěšné nahrání obrázku
Úspěšné nahrání obrázku

Po nahrání se fotka objeví v kontejneru na účtu uložiště.

Kontejner v účtu uložiště
Kontejner v účtu uložiště
Nahraný obrázek v kontejneru
Nahraný obrázek v kontejneru

Závěr

A to je vše. Naučili jsme se, jak si vytvořit z telefonu a mobilní aplikace IoT zařízení a vyzkoušet tím, funkce IoT Central. IoT Central je vhodný na sběr dat ze vzdálených zařízení nehledě na počet. Je plně vybavený funkcemi pro vizualizaci nasbíraných dat a správu zařízení. Pokud vás mobilní aplikace omrzí a chcete zkusit něco složitějšího, tak dalším krokem může být zkusit připojit k IoT Central např. Raspberry pi s vlastní aplikací.